Alex Savchuk

Fidelis Design System

Interactive page prototypes for a highly technical enterprise web application.

One of my primary roles as Fidelis’s UI Designer consisted of designing brand-new pages oriented around newly introduced features, as well as overhauling existing pages to inject an improved user experience into a very dense and feature-packed product.


My primary source of user feedback was customer calls, where a few managers and myself would gather information from customer representatives regarding current pain points as well as potential new features. I would use the information from these sessions to build mockups and prototypes of potential solutions. In my experience, static screenshots as a baseline for development tend to lead to a lot of confusion, so whenever possible, I opted to build interactive prototypes instead. These were incredibly helpful both when presenting a potential new feature to stakeholders, and when handing designs off to developers, since they eliminated ambiguity and gave an idea of how the new page would function as a cohesive whole (rather than as a set of disjointed steps).

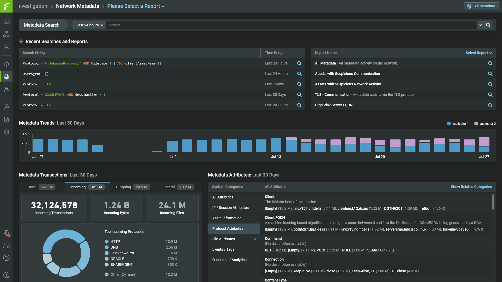
An example of a hi-fi prototype in the context of page redesign:

A selection of additional pages that were either newly built or completely redesigned:

(Note: all sensitive information has been masked. Any other identifiers are fictional)

Role

UX/UI Designer

Client

  • Fidelis Cybersecurity

Type

UX/UI Design

Date

Fall 2019 – Present